Prometheus and Grafana installation¶
This tutorial will show you how to install Prometheus and Grafana for scraping the metrics of the NGINX Ingress controller.
Important
This example uses emptyDir volumes for Prometheus and Grafana. This means once the pod gets terminated you will lose all the data.
Before You Begin¶
The NGINX Ingress controller should already be deployed according to the deployment instructions here.
Note that the yaml files used in this tutorial are stored in the deploy/monitoring folder of the GitHub repository kubernetes/ingress-nginx.
Deploy and configure Prometheus Server¶
The Prometheus server must be configured so that it can discover endpoints of services. If a Prometheus server is already running in the cluster and if it is configured in a way that it can find the ingress controller pods, no extra configuration is needed.
If there is no existing Prometheus server running, the rest of this tutorial will guide you through the steps needed to deploy a properly configured Prometheus server.
Running the following command deploys the prometheus configuration in Kubernetes:
kubectl create -f https://raw.githubusercontent.com/kubernetes/ingress-nginx/master/deploy/monitoring/configuration.yaml configmap "prometheus-configuration" created
Running the following command deploys prometheus in Kubernetes:
kubectl create -f https://raw.githubusercontent.com/kubernetes/ingress-nginx/master/deploy/monitoring/prometheus.yaml clusterrole "prometheus-server" created serviceaccount "prometheus-server" created clusterrolebinding "prometheus-server" created deployment "prometheus-server" created service "prometheus-server" created
Prometheus Dashboard¶
Open Prometheus dashboard in a web browser:
kubectl get svc -n ingress-nginx NAME TYPE CLUSTER-IP EXTERNAL-IP PORT(S) AGE default-http-backend ClusterIP 10.103.59.201 <none> 80/TCP 3d ingress-nginx NodePort 10.97.44.72 <none> 80:30100/TCP,443:30154/TCP,10254:32049/TCP 5h prometheus-server NodePort 10.98.233.86 <none> 9090:32630/TCP 1m
Obtain the IP address of the nodes in the running cluster:
kubectl get nodes -o wide
In some cases where the node only have internal IP addresses we need to execute:
kubectl get nodes --selector=kubernetes.io/role!=master -o jsonpath={.items[*].status.addresses[?\(@.type==\"InternalIP\"\)].address} 10.192.0.2 10.192.0.3 10.192.0.4
Open your browser and visit the following URL: http://{node IP address}:{prometheus-svc-nodeport} to load the Prometheus Dashboard.
According to the above example, this URL will be http://10.192.0.3:32630

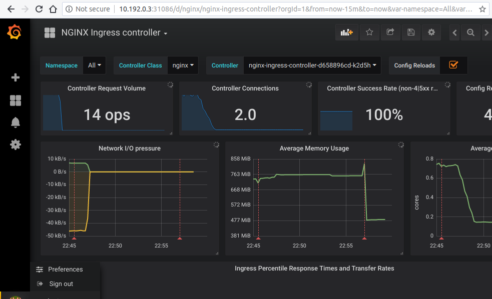
Grafana¶
kubectl create -f https://raw.githubusercontent.com/kubernetes/ingress-nginx/master/deploy/monitoring/grafana.yaml
kubectl get svc -n ingress-nginx NAME TYPE CLUSTER-IP EXTERNAL-IP PORT(S) AGE default-http-backend ClusterIP 10.103.59.201 <none> 80/TCP 3d ingress-nginx NodePort 10.97.44.72 <none> 80:30100/TCP,443:30154/TCP,10254:32049/TCP 5h prometheus-server NodePort 10.98.233.86 <none> 9090:32630/TCP 10m grafana NodePort 10.98.233.87 <none> 3000:31086/TCP 10m
Open your browser and visit the following URL: http://{node IP address}:{grafana-svc-nodeport} to load the Grafana Dashboard. According to the above example, this URL will be http://10.192.0.3:31086
The username and password is admin
After the login you can import the Grafana dashboard from https://github.com/kubernetes/ingress-nginx/tree/master/deploy/grafana/dashboards
