ingress-nginx-helm/deploy/grafana/dashboards
2024-08-26 20:15:42 +01:00
..
.markdownlint.json Add request handling performance dashboard 2020-02-19 16:56:25 -05:00
nginx.json Adapt dashboards for Grafana 11 compatibility (#11399) 2024-06-02 01:26:37 -07:00
README.md Adapt dashboards for Grafana 11 compatibility (#11399) 2024-06-02 01:26:37 -07:00
request-handling-performance.json Dashboard: Remove ingress_upstream_latency_seconds. (#11878) 2024-08-26 20:15:42 +01:00
request-handling.png Add request handling performance dashboard 2020-02-19 16:56:25 -05:00
screenshot.png [ImgBot] Optimize images 2020-02-09 01:01:35 +05:00

Grafana Dashboards

Ingress-nginx supports a rich collection of prometheus metrics. If you have prometheus and grafana installed on your cluster then prometheus will already be scraping this data due to the scrape annotation on the deployment.

This folder contains two dashboards that you can import.

1. Ingress-Nginx Controller

Dashboard

Features

  • Ability to filter by Namespace, Controller Class and Controller
  • Visibility of Request Volume, connections, success rates, config reloads and configs out of sync.
  • Network IO pressure, memory and CPU use
  • Ingress P50, P95 and P99 percentile response times with IN/OUT throughput
  • SSL certificate expiry
  • Annotational overlays to show when config reloads happened

Requirements

  • Grafana v10.4.3 (or newer)

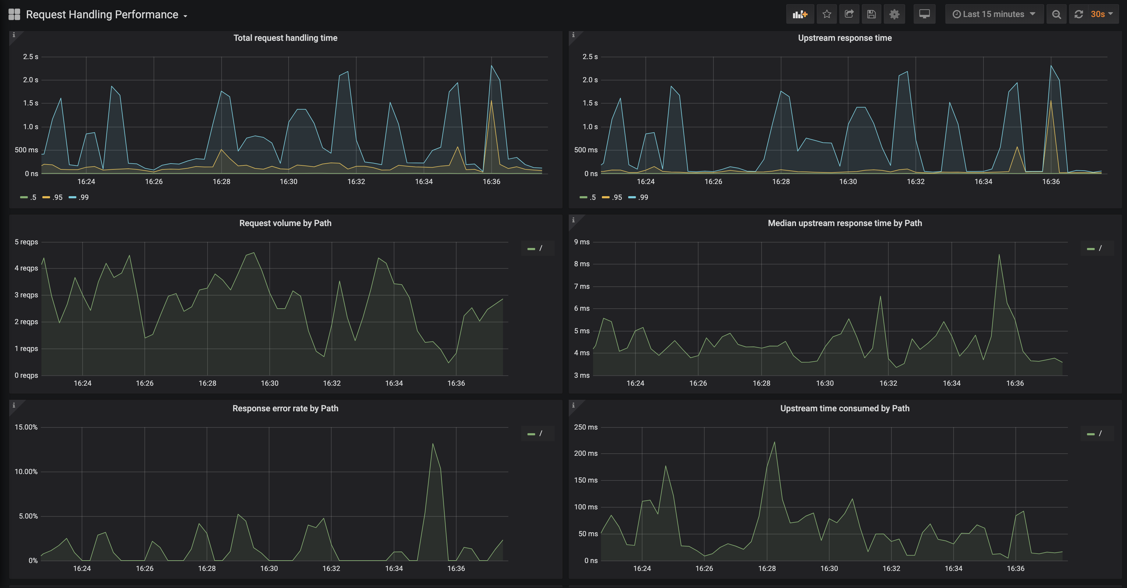
2. Request Handling Performance

Dashboard

Features

  • Ability to filter by Ingress
  • P50, P95 and P99 percentile of total request and upstream response times
  • Request volume by path
  • Error volume and error rate by path
  • Average response time by path
  • ...and more

Requirements

  • Grafana v10.4.3 (or newer)