ingress-nginx-helm/deploy/grafana/dashboards/request-handling.png
Naseem 11e6d4d856
Add request handling performance dashboard
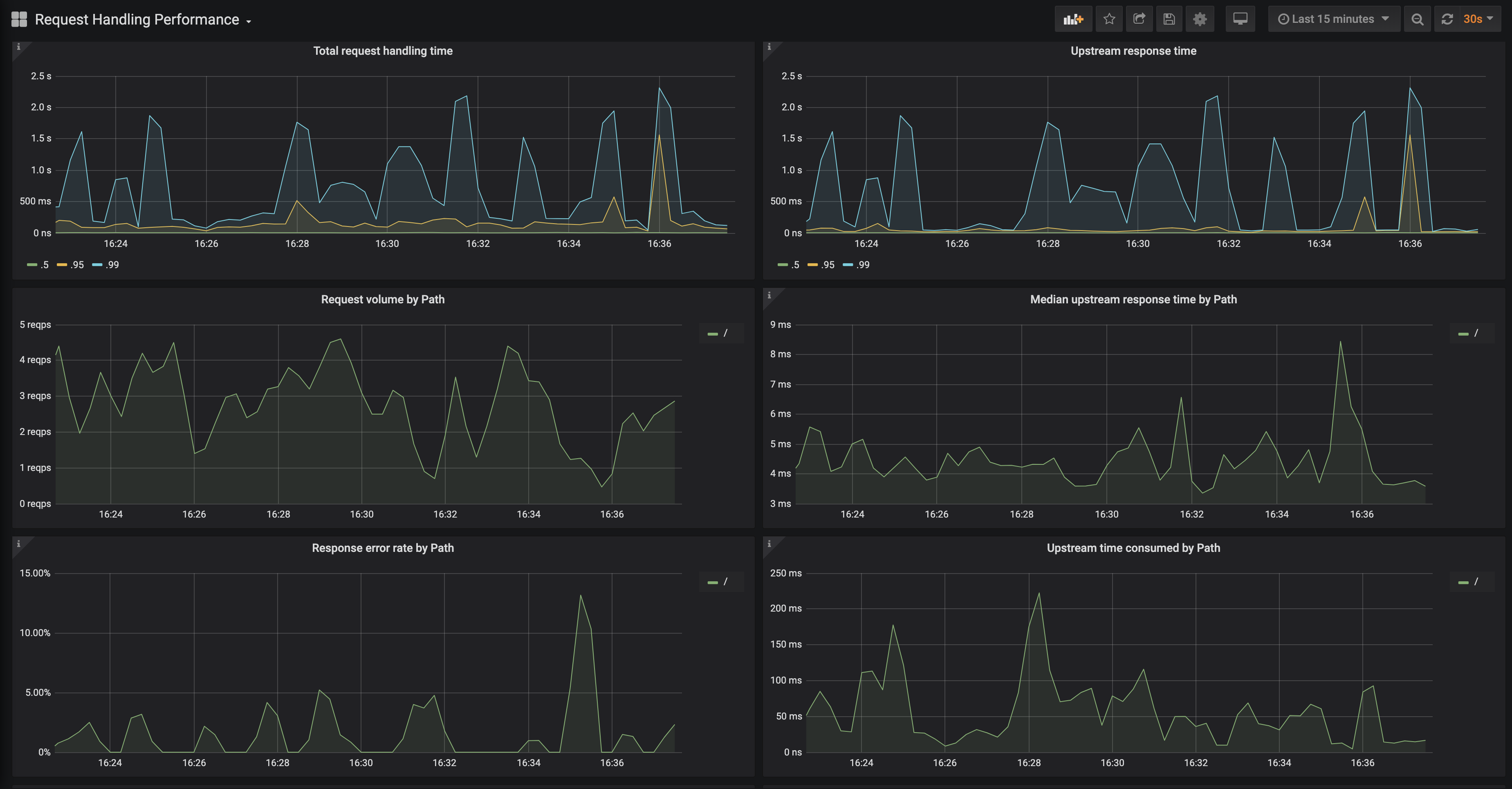
This second dashboard helps end users drill down on a particular service and get more golden signals type metrics such as error rate by path and median upstream response time by path.

Signed-off-by: Naseem <naseem@transit.app>
2020-02-19 16:56:25 -05:00

781 KiB
3698x1930px