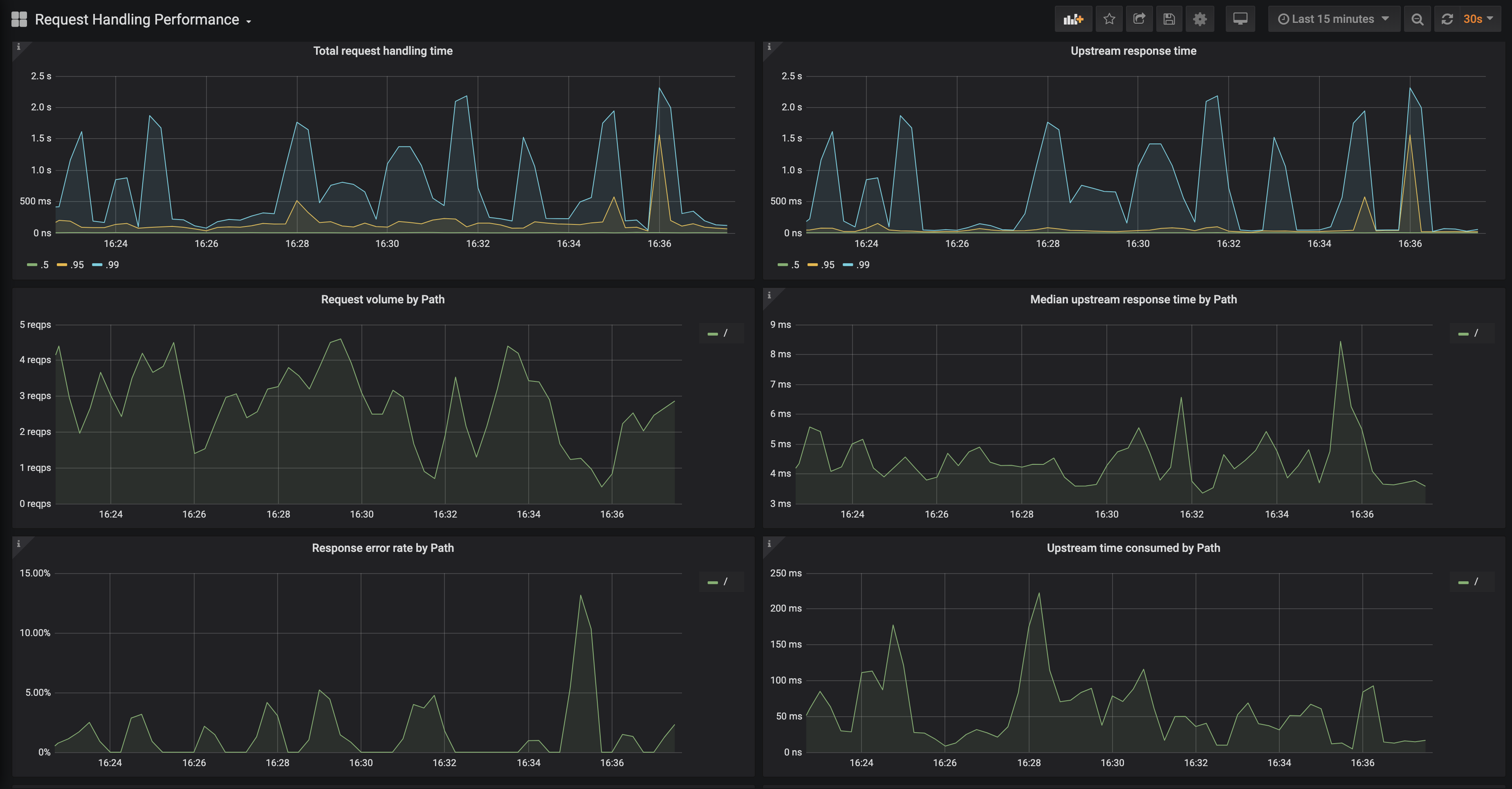
This second dashboard helps end users drill down on a particular service and get more golden signals type metrics such as error rate by path and median upstream response time by path. Signed-off-by: Naseem <naseem@transit.app>
781 KiB
3698x1930px
781 KiB
3698x1930px